Skip to main content
Light mode interface
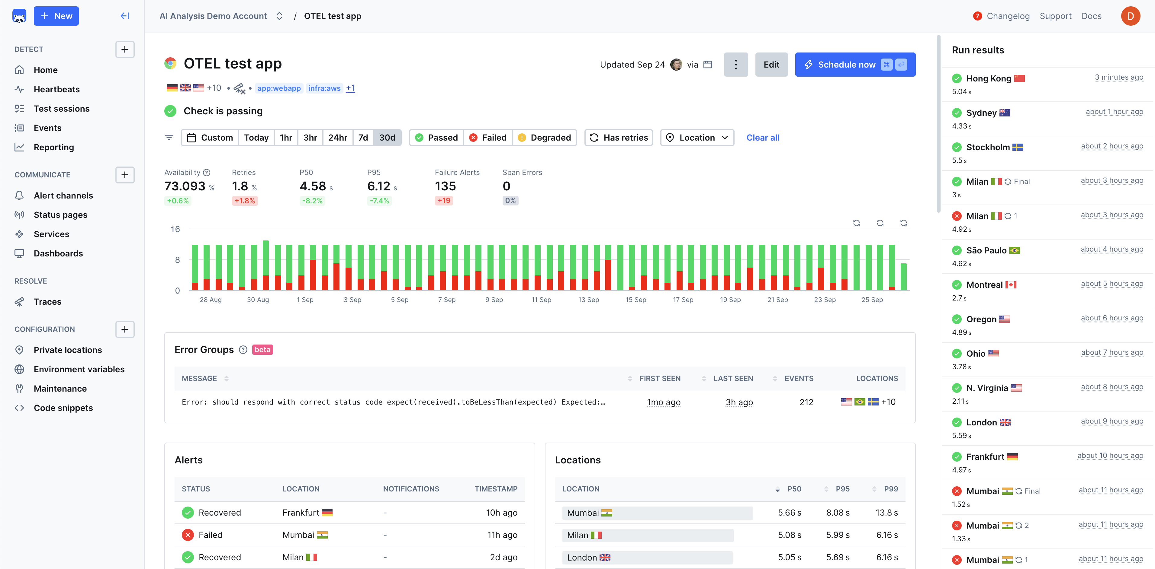
Checkly is a Application Reliability platform that enables teams to test, monitor, and observe their web applications, APIs, and other services in a unified workflow. Built for modern development teams, Checkly uses Monitoring as Code to help define your monitoring setup in code and integrate directly into CI/CD pipelines. Rely on a single workflow to define your monitoring in code, automatically test it in preview environments and deploy with your production code. The platform combines three core reliability capabilities:

Why Checkly?

Checkly helps developers increase uptime and reliability, improve shipping velocity, and improve incident response time through a unified workflow that’s scalable, automated, and AI-ready. Teams most often choose Checkly for:

Use Cases

Validate application functionality and performance in staging environments before deployment, catching regressions early in the development cycle.Learn more
Continuously monitor critical user journeys, API endpoints, and application performance to ensure optimal user experience.Learn more
Monitor checkout flows, payment processing, and product catalog functionality to prevent revenue loss from broken user paths.Learn more
Ensure third-party integrations and internal APIs maintain expected response times and availability through automated testing.Learn more
Test applications across different environments, browsers, and devices to ensure consistent functionality and performance.Learn more
Track uptime and performance metrics to meet service level agreements and regulatory compliance requirements.Learn more

Checkly Is Best Fit For

DevOps and SRE Teams looking for programmable monitoring that integrates seamlessly with their existing infrastructure-as-code and GitOps workflows. Full-Stack Engineering Teams who want to shift monitoring left and treat monitoring as an integral part of their development process rather than an afterthought. Engineering Teams Using Modern Web Technologies who want monitoring that understands modern JavaScript frameworks, SPAs, and API-first architectures.